cases
澳门银河网上赌场
【概要描述】
业务服务一:售电+能效管家
澳门银河网上赌场为工商业用户提供涵盖电费精算、政策合规托管及需求侧响应协同的“售电+能效管家”服务,通过全额承担市场化交易电量偏差考核风险,深度赋能用户参与多周期电力交易(中长期合约优化+现货策略定制),实现电费成本精细化管控。

业务服务二:综合能源管理
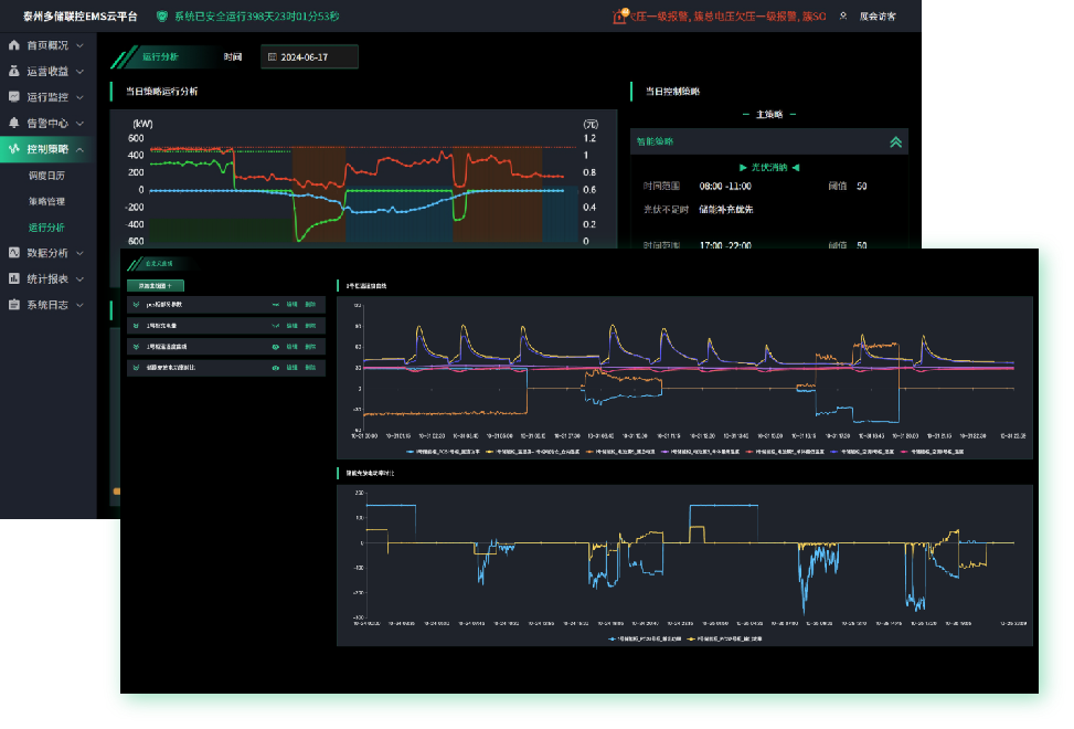
澳门银河网上赌场依托自动化与信息化技术,自主研发综合能源管理云平台,可实现对企业能源生产、输配、消耗全环节的动态监控与数据透明化。平台通过持续监测能耗数据,并运用数据分析挖掘技术,精准识别能效瓶颈,为企业强化能源管理、优化用能结构、提升能源利用率提供数据洞察与决策依据。

六大核心能力
业务服务三:虚拟电厂与微网
澳门银河网上赌场在电力信息安全、储能设备、ems管理系统、物联网平台等方面拥有丰富的技术积累,是泰州首家完成虚拟电厂业务注册的企业。通过虚拟电厂和微网的协同运行,实现数据交互和共享,不仅降低了运营成本,还通过由“点”到“面”的系统扩展,增强了区域内的电力调度能力和能源供应稳定性,打通了微网之间的壁垒,进一步提升能源利用效率。此外,微网用户还可以通过参与电力现货市场、辅助服务市场,增加收益渠道,同时消纳更多分布式清洁能源,有助于实现 “双碳” 目标。

微电网产品支撑
底层硬件——一体柜EMS控制器、微电网控制器、VPPBOX、规约转换器、采集器、负荷控制器等。
集成产品——一体柜储能系统、集装箱储能系统、能耗采集控制箱。
系统平台——EMS本地场站系统、EMS云平台系统、EMS运维租管平台、零信任边云协同安全管控平台、聚合商平台。

微电网系统支撑
微网系统包括虚拟电厂VPP管理中心、EMS运营平台、零信任安全管控平台等系统。

微电网核心技术


业务服务一:售电+能效管家
澳门银河网上赌场为工商业用户提供涵盖电费精算、政策合规托管及需求侧响应协同的“售电+能效管家”服务,通过全额承担市场化交易电量偏差考核风险,深度赋能用户参与多周期电力交易(中长期合约优化+现货策略定制),实现电费成本精细化管控。

业务服务二:综合能源管理
澳门银河网上赌场依托自动化与信息化技术,自主研发综合能源管理云平台,可实现对企业能源生产、输配、消耗全环节的动态监控与数据透明化。平台通过持续监测能耗数据,并运用数据分析挖掘技术,精准识别能效瓶颈,为企业强化能源管理、优化用能结构、提升能源利用率提供数据洞察与决策依据。

六大核心能力
业务服务三:虚拟电厂与微网
澳门银河网上赌场在电力信息安全、储能设备、ems管理系统、物联网平台等方面拥有丰富的技术积累,是泰州首家完成虚拟电厂业务注册的企业。通过虚拟电厂和微网的协同运行,实现数据交互和共享,不仅降低了运营成本,还通过由“点”到“面”的系统扩展,增强了区域内的电力调度能力和能源供应稳定性,打通了微网之间的壁垒,进一步提升能源利用效率。此外,微网用户还可以通过参与电力现货市场、辅助服务市场,增加收益渠道,同时消纳更多分布式清洁能源,有助于实现 “双碳” 目标。

微电网产品支撑
底层硬件——一体柜EMS控制器、微电网控制器、VPPBOX、规约转换器、采集器、负荷控制器等。
集成产品——一体柜储能系统、集装箱储能系统、能耗采集控制箱。
系统平台——EMS本地场站系统、EMS云平台系统、EMS运维租管平台、零信任边云协同安全管控平台、聚合商平台。

微电网系统支撑
微网系统包括虚拟电厂VPP管理中心、EMS运营平台、零信任安全管控平台等系统。

微电网核心技术

